文章来源:帆软数据应用研究院
文章标签:【智慧机场数字化运维管理平台】【民航机场智能运维解决方案】【智慧机场机房综合运维管理平台】【智慧机场安防监控】【智慧民航综合管理系统】【航站楼机房环境监控】【智慧机场】【机场资产管理系统】
引言
民航局发布了《四型机场建设导则》,作为《中国民航四型机场建设行动纲要 (2020年~ 2035年)》的指南,四型机场建设是通过平安、绿色、智慧、人文四个方向打造未来机场,四个基本特征既分属不同层面,又彼此融合、互为基础,是打造未来机场须全面并进的四大要素。其中,智慧机场是推进“四型机场”建设的关键支撑和实施路径。因此,全国机场如何借助数字化技术有效提高机场的运营效率和运营水平是很多机场企业亟待解决的问题。
“四型机场”的智慧建设现状
最近十年,中国民航业发展迅速,特别在机场基础建设取得了显著的成果,并且保持着持续快速发展的状态。但是,随着大量投入的开发建设过程,也有很多底层问题逐步显现,主要体现在与民航发展需求增量的矛盾、与机场运行安全的矛盾、与城市规划建设的矛盾、与旅客出行需求的矛盾、与环境生态保护的矛盾等方面。这些矛盾的产生证明,过去的发展模式已经不适用于现在的行业发展需求,需要将过去的注重数量转变为注重质量的发展模式。因此,在这样的时代背景下,民航局提出实施新时代民航高质量发展战略,建设平安、绿色、智慧、人文“四型机场”,并明确了“平安”是基本要求,“绿色”是重要内涵,“智慧”是创新动力,“人文”是根本目标。
智慧机场的建设是四型机场的关键支撑和必要路径,智慧机场的建设持续提升机场的安全保障能力、运行保障效率和服务保障水平。2013年,北京首都国际机场首次提出“智慧机场Airport3.0”概念,现如今,北京大兴机场以运行管理理念为核心,“互联网+机场”为理念,利用云计算、物联网、大数据、移动互联网等新一代信息技术,构建立体感知、全面互联的机场信息系统,实现信息共享和全面协同。全国机场形成以“构建智慧机场”为核心目标,以促进主动安全、协同运行、个性服务、融合商业、数字管理“五大智慧业务”发展为抓手,以可视化、智能化、前瞻化、协同化、集云化和物联化“六大信息化策略”为手段,以信息安全、IT治理和生态治理“三个体系”建设为IT保障构建智慧机场。

图1 智慧机场建设进展
智慧机场的数字化建设
智慧化和智能化是当前机场发展的主要方向,什么是智慧化?我认为基本的定义就是通
过对历史经验的总结、对运营规律的研究来形成一套企业自有的知识体系,通过将日常运营
中累积起来的生产数据,进行总结分析,转化为知识数据,从而能够为企业的生产决策、战
略规划起到辅助支撑的作用。要达到以上的目标,首先就要解决的是机场数据的采集、存储、
整合、筛选、统计、分析乃至深度价值挖掘工作。基于以上理念,机场需要建立一套集中的数据仓库,基于数据仓库对运行管理、资源管理、安全管理三大类进行数据实时分析和监控。

图2 数据仓库系统架构
1、运行管理数字化
面临痛点
随着机场的快速发展,航线的不断增加,机场的容量已经逐渐饱和,尤其在面对突发情况时很难做到及时响应,导致其他航班受到影响,枢纽和干线城市的机场所面临的情况更加窘迫,因此提高机场的运行效率是成为机场亟待解决的问题。
解决方案
通过仪表盘、曲线图、柱状图、饼图等多种应用方式对航班架次、航班延误率、AIBT、AOBT等数据实时监控等功能外,还可以通过模型预测航班运行情况,提高对机位、廊桥和跑道的利用率,促进机场整体的运行效率。
效果示例
通过将机场实时航班运行态势展现在运控中心大屏上,如:航班架次、放行正常率、延误率、进出港旅客人数、高峰时刻预估、机位资源使用情况等。使各级运行管理者、运行指挥业务人员可以直观地掌握本场关键运行指标、实时运行态势,做好各部门间的即时协同决策,提高机场整体运营效能。

图3 运行管理数字化
2、资源管理数字化
面临痛点
机场收入主要分为主营业务收入和非航业务收入。主营业务收入主要包括起降费、旅客服务费等向航空公司收取的费用;非航业务全称是非航空性业务,包括广告、货运、特许经营等,目前绝大多数机场的非航业务收入占比已经超过50%,所以机场内的商铺的营收情况也直接影响着机场的营收水平。
解决方案
利用机场交换平台和数据中心的依托,结合POS收银系统、航班集成系统、离港系统、安检系统、地服系统,对现有数据进行整合形成商业主题数据库,采用数学模型对POS系统和航班旅客情况进行关联分析,输出统计数据。通过系统产生的科学分析结果,对机场优化商业布局、调整经营品类、计算店铺平效、制定铺位价格提供数据参考。
效果示例
通过对不同店铺的交易人数、交易单数、交易额、利润额等指标多维度的分析,使机场运行管理者可以直观的掌握机场商铺的营收情况、不同区域的旅客流量情况和不同品类店铺的消费情况,并且根据数据分析的结果,对机场内的商铺价格和航班离港机位的调整,促进旅客的消费和店铺的营收,提高机场整体的盈利水平。

图4 资源管理数字化
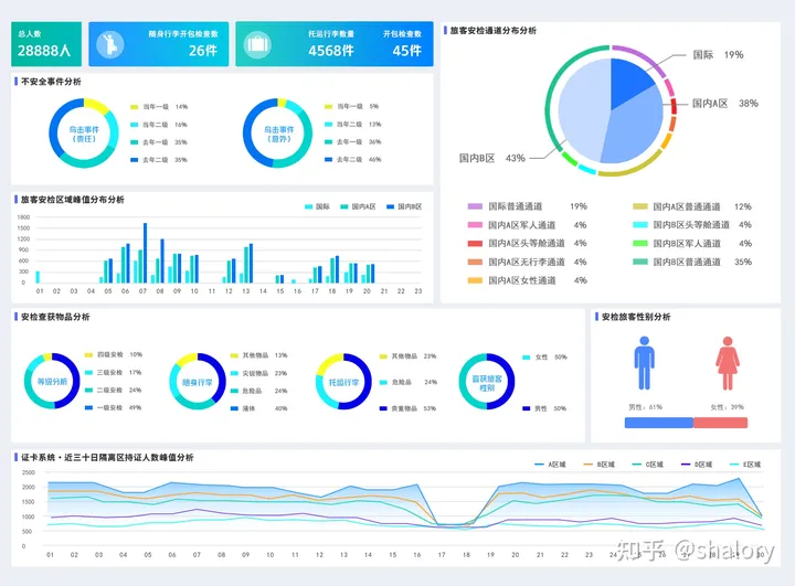
3、安全管理数字化
面临痛点
随着机场智能化的发展,大兴机场推出ONE ID平台,即“一证通关+面像登机”旅客仅需持有效订票证件,即可值机、安检、“刷脸”登机,全程无需出示登机牌。此平台更是成为智慧机场的建设的主要关键,所以机场企业对旅客的安检情况需要系统化的监控和管理。
解决方案
自上而下加强统筹协调,从安检等级、托运行李、随身行李等板块数据入手,梳理出机场出发的旅客的安检情况和旅客画像。在数据分析体系下,结合管理人员的需求,进行不同维度、不同层次的分析。并且通过设置权限满足不同人员的数据需求,保障旅客的数据安全。
效果示例
以安检人数,随身行李、托运行李等情况进行统计分析,并且可以结合旅客的购票信息和以往购票和安检记录实现旅客人物画像分析。并且,还可以结合疫情防控系统,提前掌握旅客的行程路线,对旅客的乘机安全风险进行预测,从而保障机场的运行安全。

图5 安全管理数字化
结语
“四型机场”建设,是新时代民航机场高质量发展的方向,整个建设过程不是一蹴即至的,需要经漫长的时间探索和尝试,将机场作为一个体量庞大、体系复杂的企业,在数字化的建设道路上还需要不断地优化和改变。
最后,在交通企业数字化转型的探索中,帆软针对交通运输行业有丰富的解决方案,涵盖航空、公路、运输物流、港口等,具有丰富的数据应用场景和数字化经验。
【计通智能】深圳市计通智能技术有限公司(“计通智能”)创立于1998年,属国家高新技术企业、专精特新企业,是国内领先的智能监控数字化解决方案提供商。公司以“客户安、员工安、企业安”的计通三安文化®为基石,始终秉承“智能监控 计通好用”的理念,致力为全球数智化建设提供优质的产品和服务。
公司充分融合物联网、大数据、云计算、人工智能、数字孪生等新技术,打造出一系列具有行业特色的智能监控数字化解决方案,广泛应用于民航机场、金融系统、轨道交通、电力系统、工业互联网、数据中心与其它行业。
计通智能致力于为不同行业客户提供项目规划、设计、实施、售后及运维,并支持硬件选/配型、软件定制开发等全方位服务。
















